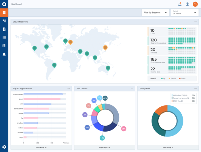
Alkiraのダッシュボード画面ではクラウドネットワークに関連する統計状況を表示します。表示される内容はネットワークコンポーネントとそのステータス概要、また使用率に基づく上位のアプリケーション、トップトーカー、ポリシーヒットがあります。 これによりユーザは自身で利用しているインフラ環境の各コンポーネント、アプリケーション、サービスなどの総数とクラウドを含む各拠点との接続状況、オンプレミス-クラウド間のトラフィック量などがひと目で把握できます。
Alkiraポータルではユーザ環境とAlkiraとの接続状況やヘルスステータス、およびその他のパフォーマンス関連の詳細を表示する診断機能があります。 診断機能では各拠点に対する「ヘルスチェック」「ping」「トレースルート」「パケットキャプチャ」「フローキャプチャ」「アクティブNAT変換」「ポリシー検査」を使用することが可能です。 診断機能を使うことで、Alkiraポータル上から各拠点の状態を確認、障害の初動調査を簡単に素早く行うことができます。
Alkira の Cloud Insight によって、AWS と Azure の使用状況を理解し、以下のようなセキュリティの向上、支出の削減、およびパフォーマンスの向上に関するアドバイスを行い、改善を支援します。
・クラウドのネットワークとセキュリティ設定を即座に発見
・クラウドネットワークの拡大によってもたらされる脅威とセキュリティの脆弱性を検出
・未使用のリソースを検出し、アイドル状態のインフラストラクチャの再利用、AWS と Azure 全体の効率を最大化することで、クラウドの支出を最適化および削減
・複雑なネットワーク構成の誤りを検出することで、クラウドアプリケーションの速度と応答性を向上
Cloud Insights によって提供されるデータにより、IT 組織はインテリジェントなビジネス上の意思決定を行い、クラウド リソースの支出を分析し、リスクを軽減するためのより良い立場に立つことができます。
Alkiraに接続されている各拠点のルートをすべて可視化することが可能です。 ルートはセグメントごとに表示することができ、同一のセグメント内で重複するルートがあった場合はそれを自動検出し、ユーザが分かりやすいように可視化できます。
接続先のデータセンターやクラウドが増えていくと、各拠点のルート状況の把握が難しくなり、また管理にも多くの工数が発生してしまいます。Alkiraを利用することで、自動的にルート管理、可視化を行うことが可能になります。
Alkiraのダッシュボード画面ではクラウドネットワークに関連する統計状況を表示します。表示される内容はネットワークコンポーネントとそのステータス概要、また使用率に基づく上位のアプリケーション、トップトーカー、ポリシーヒットがあります。 これによりユーザは自身で利用しているインフラ環境の各コンポーネント、アプリケーション、サービスなどの総数とクラウドを含む各拠点との接続状況、オンプレミス-クラウド間のトラフィック量などがひと目で把握できます。

